您好,欢迎进入江西天一爱拓膜科技有限公司官网!
天一爱拓 - PVDF柱式超滤膜组件


◎TUF型超滤膜主要性能参数

◎膜材料
     聚偏氟乙烯(Polyvinylidene fluoride, PVDF),是一种半结晶性含氟聚合物,通过对偏氟乙烯进行聚合制得。PVDF除了具有良好的抗氧化性、耐化学腐蚀性、耐高温性、耐候性,另外还具有优异的韧度和耐久性以及出色的耐氯性和耐紫外线性能。

◎TUF超滤膜特点
     1.TUF超滤膜,经过特殊的亲水处理,膜丝具有良好的亲水性、抗污染能力和抗菌性,使用寿命长;
     2.膜丝皮层孔隙率高,孔径均匀,过滤精度优良;
     3.特殊的布水方式,水流分布更均匀,清洗死角更少,在获得稳定均匀流态的同时更有利于反冲洗过程中能更有效排出壳体内污染物,减缓膜污染;
     4.灵活的组装方式,独立的模块化设计,单位面积通水量大,占地较小。

◎TUF系列超滤的应用领域
     1.市政污水及部分工业废水中水回用
     2.循环冷却塔及锅炉排放水回用处理
     3.高污染地表水及地下水回用处理
     4. 化工废水处理回用

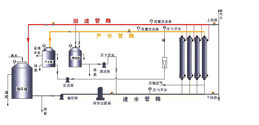
MBR工艺流程图

上一条:
天一爱拓 - MBR膜组件
下一条:
天一爱拓 - 一体化污水设备
 
中国航天 华侨城 中国铁建 天津大学 中国兵器工业集团有限公司 天津市市政工程设计研究总院 中国科学院 天津市环境保护技术开发中心 清华大学 南开大学 天津工业大学